Welcome

Explore Microsoft Power Automate in this self-guided tour to learn how businesses can use hyperautomation to maximize efficiency and streamline business processes.

In this scenario, follow Contoso’s Center of Excellence (CoE) team as they use process mining and process automation, powered by low code and AI, to optimize their invoice approval process with intelligent document processing (IDP).

Casey, a business analyst, is looking for ways to improve Contoso’s invoicing process. They choose Power Automate to optimize this process quickly and securely.

Jumpstart process optimization with Copilot

Casey uses Microsoft Copilot, an AI-powered companion in Power Automate for process mining. Copilot securely auto-ingests data from Contoso’s current invoicing process and recommends a type of automation called a cloud flow based on intelligent insights from the data.

Casey uses Microsoft Copilot, an AI-powered companion in Power Automate for process mining. Copilot securely auto-ingests data from Contoso’s current invoicing process and recommends a type of automation called a cloud flow based on intelligent insights from the data.

Casey approves connections in the cloud flow that are aligned with Contoso’s data loss prevention (DLP) policies. Then, they navigate to the flow details page so they can share it with their colleague, Julia, who is a developer at Contoso.

The flow will use AI to extract information from invoices when they arrive in an email. Then, the flow sends a chat in Microsoft Teams asking a manager to approve or reject it. Approval sends a confirmation email and rejection emails options for next steps.

Julia wants to refine the cloud flow further, and instead of doing it manually she uses Copilot to speed up development.

Julia wants approvers to be notified via Teams instead of an email in Microsoft Outlook. In the Copilot prompt field, she types:

“Change TRUE condition to post a message in Teams and change FALSE condition to post a choice of options.”

Copilot makes the changes to the flow.

Next, Julia wants to summarize the details of the email and invoice for the Teams messages. She adds a step to “Create text with GPT using a prompt” and enters the parameters she wants.

Julia tests the cloud flow by sending an example invoice. She follows the process and things are working as designed. Now, she wants to copy the invoice data into their legacy invoicing system.

Click the dot to see how Julia connects the cloud flow with Contoso’s legacy system.

Integrate with legacy systems using RPA

Julia wants to take the invoice data from the cloud flow and store it on Contoso’s legacy invoicing system, which does not have an API.

To do this, she will utilize another type of automation called a desktop flow, which uses robotic process automation (RPA) to automate a machine’s user interface.

To begin, she opens Power Automate for desktop, available in the Microsoft Store and included with Windows 11.

Julia can either drag-and-drop from hundreds of actions, leverage Copilot, or use a recorder. For this example, she is going to use the recorder to capture her actions and inputs.

As you can see, Julia is capturing her actions with the UI of her desktop and Contoso’s legacy invoicing system, showing how the data should be entered.

In the designer, Julia uses the actions she captured along with some final touches that reference the data from the cloud flow earlier. Now the AI-extracted invoice data and GPT summary can be copied into the legacy invoicing system.

Unlock hyperautomation in the cloud

Julia returns to the cloud flow designer in the Power Automate web portal.

She asks Copilot to “Add desktop flow as first action in TRUE.” Copilot adds the “Run a flow built with Power Automate for desktop" action to the cloud flow.

Click Run a flow built with Power Automate for desktop to continue.

Now, Julia selects the desktop flow she just created from the dropdown list. She chooses to run it in unattended mode, so it runs autonomously in the background without any human interaction.

Julia tests her cloud flow, and it is running exactly as planned. She informs the rest of the CoE team that it’s ready to be deployed.

Orchestrate at scale with 360-degree control

Aidyn, an IT administrator at Contoso, recently rolled out the new invoicing flow across the organization.

Let’s explore some of the ways Aidyn can continuously monitor, govern, and improve its performance.

Aidyn uses work queues in Power Automate to store, prioritize, distribute, and process work items, while optimizing resource utilization.

As he continues to deploy more processes on hosted machines, Aidyn has control of which processes run and when, improving efficiency, scalability, and resiliency of automations.

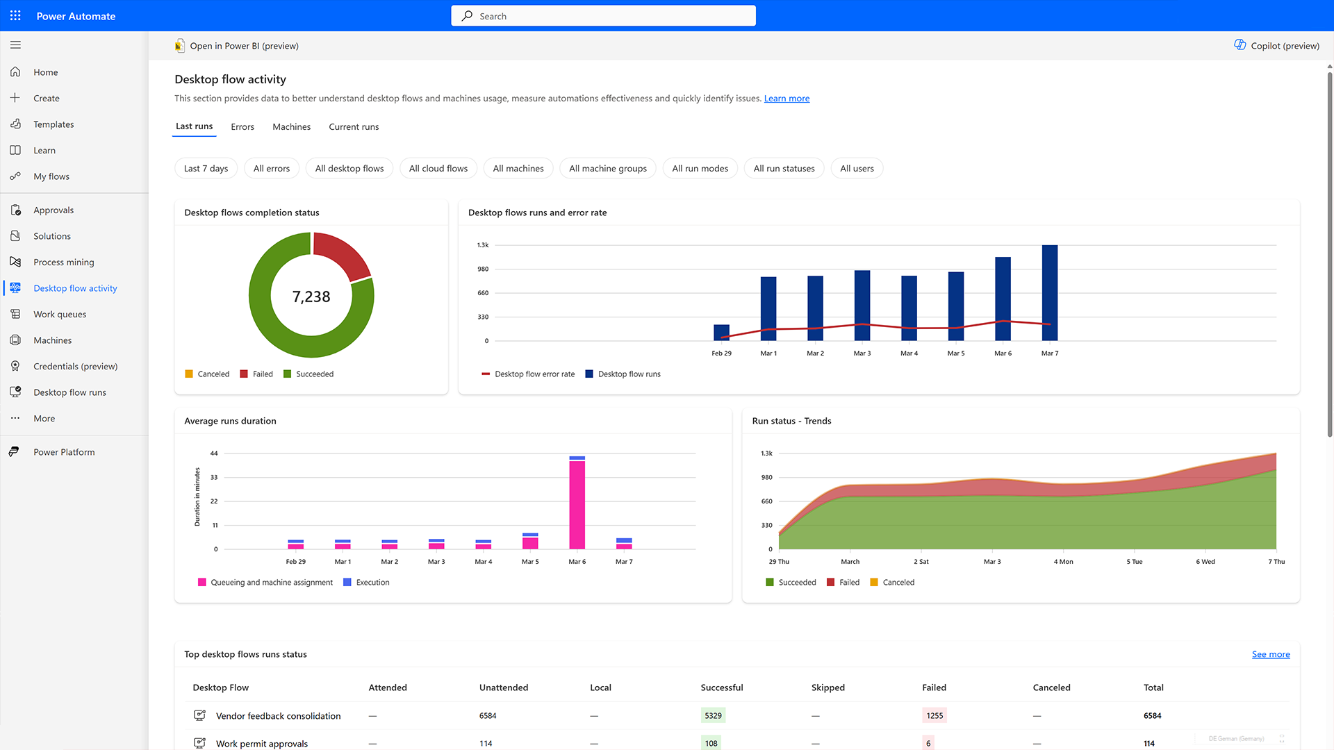
Aidyn monitors the new flow to track and improve performance while he continues to monitor flow activity across business processes.

Work queues will also help Aidyn efficiently debug flows with run history.

Aidyn uses process insights in Power Automate to continuously optimize the new process. He can also partner with Casey, the business analyst, to utilize in-depth analytics, dashboards, and custom reports with Microsoft Power BI integration.

Aidyn uses process insights in Power Automate to continuously optimize the new process. He can also partner with Casey, the business analyst, to utilize in-depth analytics, dashboards, and custom reports with Microsoft Power BI integration.

Based on in-depth analytics, Aidyn is confident that all of Contoso’s processes are running well. If any problems arise, he can trust Power Automate to notify him and offer troubleshooting advice.

Aidyn can also continue to optimize the hosted infrastructure with dynamic load balancing and automatic scaling.

Summary

With Power Automate you can securely optimize and automate business processes at scale with the latest AI, process mining, orchestration, and automation capabilities.

Developers can build solutions faster, business analysts can make informed decisions, and IT administrators are heroes, maintaining control and driving innovation across their organization.